Legacy website posts
This is an archive of my older project posts, these posts weren't written in the long format style I am using now. And they weren't written in markdown, but in HTML. I have converted them to markdown and added them to this website.
2023-01-02 Internship Finished!
Last week, I finished my internship at Netco Technology with a grade of 8.5. During this internship, I worked on a project related to my Network and System Engineering bachelor's degree. I created a Python application that generates boilerplate configurations for Fortinet firewalls using Django, Jinja2, and Yapsy modules. The application has a web-based user interface, per-config global environment variables, custom error checking, firmware management and advanced value calculation capabilities. Its versatility comes from its plugin-based configuration building, which makes it easy to add new or change functionality in the future.
It was an amazing experience learning new skills and refining my workflows. I would like to express my gratitude to Jeroen Bakker at The Hague University of Applied Sciences for their support, and Raymond Kuiper at Netco Technology for his excellent mentorship. Thank you to everyone at Netco for the opportunities and experiences I had during my internship.
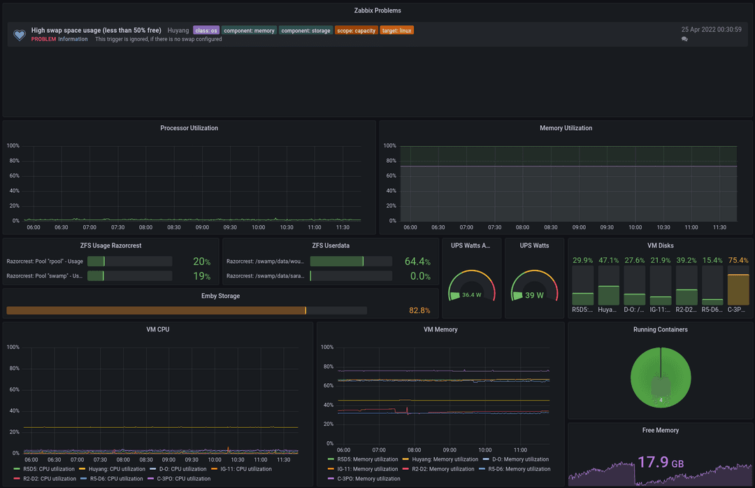
2022-10-25 New internship!
Hi! It has been a while. Here is an update!
The new server is running great! Energy prices are through the roof right now, but the server has been performing quite well. The hypervisor used to run on Debian 11 with a full ZFS filesystem. But I encountered some problems, the realtek 2.5GB NIC that is provided by the Asrock motherboard wasn't working correctly with the latest debian kernels. I encountered problems with the NIC falling back to 100mbit/s speeds even with the non-free realtek drivers. I left this alone for a little while. Eventuality I encountered some extreme slowness on the system. All programs were blocked for more than 120 seconds, reported by the kernel. I switches the OS for Ubuntu 22.04, which picked up the Realtek card perfectly without issue. The root filesystem is no longer ZFS, but ZFS is still used for the NAS portion of the system. This has been perfectly stable without any issues.
As part of my network and system engineering study, I have started a new internship at Netco Technology. I am in charge of a Fortigate configuration automation project. This has been an awesome experience. I have learned a lot about network automation, Python and Fortinet products and configurations. I have been busy developing software which is capable of receiving user input and creating a Fortigate configuration which support for multiple models. This is written in Python using Jinja2 for configuration building and Django for the user frontend. I haven’t done much with Python before, but it is going well.
2022-04-25 School & a low power home server
I created strong decline in posts and updates on this website. This wasn't intentional, I have been busy with school and some bigger home projects. But I have not documented anything on here. Even though I have some plans for this website. I would like to make these project posts more extensive. Right now I write one or two paragraphs with a couple of pictures. Which is fine for some smaller updates. But bigger projects could benefit from a better website interface which would make it possible to create a page for each project.
So, what have I been doing since the last post? - I have been working on school classes and projects. I just completed a network project which required us to create an business network between two sides using a IPSEC tunnel to connect the sides together. To provide the needed functionality, redundancy and security we implemented the following: VRRP, MSTP, OSPFv3, IPSEC, ACLs, zone based security, DHCP, DNS, SSH, QoS, Stormcontrol, DHCP snooping and port-security. It was a great project which has me wanting to learn more about enterprise level networking and system management.
I have migrated all my home services to a new server. I build a new server with the goal of lower power usage and great video encoding / decoding. Energy prices are quite high right now, which makes investing in newer hardware more feasible then running power hungry older hardware. My old server wasn't capable of fast hardware video decoding which made my use software decoding. The software encoding was barely fast enough for one 720p video stream. The new server has a i5-12400, which has a great hardware video decoding. The iGPU is passed through to the Emby VM. Now Emby can easily handle multiple 4K streams! All while leaving enough CPU performance for other tasks and other VMs. My old server had two 1TB disks in a software mirror, the new server has 4 4TB NAS disks in a ZFS z-1 pool. Which makes for a nice place to store my files and backups of virtual machines. The VM's are running on 2 1TB nvme SSD's also running in a z-1 pool. I have added a UPS to make downtime minimal and to prevent any abrupt shutdowns. This setup has been running for about 2 months and it has been working great!

2021-07-11 End of the year
Here I am! I just discovered that I only made 3 posts this whole year. You know how I discovered that? Because the dates of almost all these articles were wrong! I just found out that all the posts of the year 2021 had the year 2020 in there. And some of 2020 even had 2002. Oh well, that is fixed now. I have been having a lot of fun making a Minecraft plugin called [Slurp](https://github.com/wouterdebruijn/slurp). It adds a drinking game to Minecraft. (I know, the perfect student project) Me and my friend Sjors have been over developing it quite a bit. Instead of making a local db file or even connecting to a MySQL database, which are quite conventional ways of storing data in a Minecraft plugin. We made a Deno REST backend which talks to a MySQL database. This makes it possible to create a dashboard website to show the drinking stats on a TV or other screen without using an extra port on the Minecraft server. Of course all parts of the project are open-source. So if the user doesn't want us to store their drinking data, they can host the backend themselves. We have tested it with some friends and it seems to work quite well. I have found a couple of bugs to fix, so I will work on that in the coming weeks.
We started a new project at school. We are going to develop a smart home system using a raspberry pi, wemos modules and some online apis. The pi and wemos modules are programmed in C++, which should be a lot of fun. If possible, I want to add a modern style dashboard to it. I would like to write this is Vue3, but I won't be working on this project alone. So I will have to discuss this with the rest of the project group.

2021-07-29 Summertime!
Welcome back! Its has been a little while since a posted a new article / project. I haven't been giving much attention to this website lately. But of course, I have been doing other things. I finished the first year of my HBO education. I finished with all 60 study points, which means I got my propaedeutic! I am really happy about that because that was my main focus for this school year. Now that I have a lot more free time, I have been working on a new support website for the company I work at, Hanex Service. If I haven't discussed this earlier, I work at Hanex Service as a part-time fullstack developer. I mainly create solutions in the form of backends and websites, but I also help out the other IT related projects. I actually started work there repairing music equipment, but we needed a support portal and I took the challenge. That portal has been live for about a year now, and it is time for a v2. The new portal will use MySQL, Deno and Vue3. I have become quite comfortable with this stack, but of course I am still learning new things every time I work on a project. That's what makes it fun!
I have been working on a new design for this website, but I have been getting better at basic website design working on the v2 portal, so I will probably change some stuff.
2021-01-09 A new year!
Is a new year! And I just noticed this website design is almost a year old! Even though I had the tought of updating it since 2019-08-02, It's still here. I was working on a new website writen in Vue3, but it's not finished yet. And I haven't worked on it in a little while. Covid is still a thing, not gonna say more about it. My study at The Hague is going really well! I almost finished the first semester. After that I get new courses focused around Network and System Enginering :). On a side node, I updated my home server, I am now running Debian 10 in place of my old CentOS 7 system. The main reason for installing a new system was that the disk where the system was running on was starting to give sector errors. Now the system is running on a SSD. I made the root partions quite small which made for more unused space that can be used for some of my LXC containers. Also using LVM now, so I can easly switch stuff around if needed. It has been running like this for a couple of weeks without any problems, and way faster then before! :)
2020-07-09 Finished my MBO education & Website Repo
Yeeeh! I finished my education at Nova College in Haarlem. I already talked about this in the "Script repo & New button panel" post. But I wanted to give this small update. I also made a change to this website. Normally I just change the content on the server and don't think about it anymore. But I wanted to have a git repo for this website to I can go back in changes. This will be nice when I migrate to Vue.JS. But I also added a Git action that automatically pulls the latest master branch to my server. This makes it easy to put new content on here. I am also working on numerous projects. Some of these are private, so there won't be an article about those. But I also started to help a friend with an awesome new project. He wants to create a website like Trello and build it from scratch. I might have had some influence in choosing the stack, because he is using a Typescript backend and a Vue.JS frontend. :)
2020-06-17 Script repo & New button panel
Welcome back! It's been been quite some time since I posted a new project update, Time flies! I have a couple of things to share. First of, I'm (almost) done with my current college degree. I finished everything in time with good grades, so I am not expecting anything special. The school is still deciding if there will be a ceremony (because of Covid-19). But I'm basicly done! My current plan for next year following a new degree at The Hague University of Applied sciences (Delft campus). But now, the title of this article. First of; I opened a new repository on Github so I can store my homebuild scripts which I use to make some administration tasks easier. There is not much in there now, but I did at my new Wireguard client creation script. More will follow. Also I made a new version of my button panel project, this time with a custom PCB! I am realy happy with the outcome of the electronics. It works really well and is way more reliable then the older version which is quite fragile inside. I might revisit the case design. The back panel warped quite a lot, so the backpanel does not fit as nice as I had hoped for. I might reprint it in a better orientation.

2020-04-20 Website updates
Hi! I just made a small update to the website. First of there is a new page, it's hidden so have fun finding it. I also added a favicon. Should have done this a long time ago, better late then never. I am still planning on making a new website written in vue. But I don't really like designing websites, I find it hard to make something which is good looking and unique. I can also remake this design in vue, but it could use a nice refresh.
For now I have updated some of the information and of course added the favicon, which is inspired by one of my favorite games, Break the Game

2020-03-26 Vue website & Bright Project
It has been a little while since I made a post on this website. But this does not mean I have not been doing projects like usual, I just didn't post any ;). It has almost been a year since the last commit on Scontrol, my Smartish home system. It is still working and I have made some changes to the version I run at home to control my lights. But the code is old and I wasn't that great at javascript programming back then. I am planning on making a new version, with a new name. Bright, this will be version 2 of my smarthome system and hopefully this one will be a bit smarten then its predecessor. I am planning on making it so that when I want to add new features later, it does not need a complete rewrite. Johnny Five, the package I use to communicate with the Arduino has a feature to wirelessly connect to a board over Wifi or Bluetooth. I tested this and it seems to work great. Which is nice because I need to relocate some of the relays I am using to turn lights on and off.
Then Vue, I have mode some significant progress learning and when I wanted to make a website for the gaming group I am in I thougth "Why not! Lets do it in Vue!", so have a day later I had this, at the point of writing this article it is not done yet. There is still filler text in the news cards, because there is no backend to get news from. But its getting there.

2020-01-30 Small site update
You might have noticed that this site got an update about a month ago. I did not make an article at the time however, I have made some changes to the site. We now have darkmode! (and lightmode for some people who would like it. But it does not have everything I want yet. At the moment, these articles are stored in a JSON file, which works fine, but it's not ideal. I would like to be able to store my articles in markdown, and parse that to html. That way all aricles can be in their own file, and I would be able to choose where the images are, give them a label, and use hyperlinks better. Also, the script that generates these articles from JSON is quite old, and I would be able to make it better now. I would probaly go for something that's generated ones on my server site, instead of building every time the client connects.
2019-08-02 This Site
I know this site needs an update. I am not working on this yet but I have made some plans and goals for my new site. Programming is not my main skill, but I would like to improve this site so it's looks good and has features that I like.
2019-03-26 SControl
A friend of mine has some Philips Hue lights. You can control these lights from their API. I do not have those lights, but I do have a spare arduino and some relays. So I started a new project. SControl A nodejs web api that interfaces with my arduino to control my lights. This is the first time I made a API so it's not clean yet. But I will keep working on it and make it better. The API can be used by a lot of things for now I can control it with a local website and a Discord bot.
2019-02-01 H-Shifter
As told above, I play simulation games, one of those games is Euro Truck Simulator in the past I played this with a Logitech F310 and other various gamepads. But when I bought my Logitech G29 I needed something to simulate the eaton fuller shifter, that has two buttons on the side that change low/high range and low/high gear. I started searching on internet and found a company that makes exactly this, but there were some problems. 1. It was quite expensive. 2. They did not ship to The Netherlands. So I started to make my own. First I made a small not to ergonomic shifter that had room for two switches. (IMG1) It worked fine for quite a while, but when I made by Button Panel, I wanted an upgrade. A larger more ergonomic version that I can put beside my chair. (IMG2)
You can find the STL fileshere andhere The shifter in connected to my button panel by a simple connector.

2019-02-01 Button Panel
I have a Logitech G29 steering wheel. Its a good wheel with quite a lot of features. But it does not have a nice button layout for the games I play. I mostly play simulators with the wheel. And I found that I don't not have enough buttons in the right places. So I wanted to make more. I looked into using my keyboard, but I did not want to lable the keys and I don't really have the space for it to be besides by steering wheel. I needed something else! A small box with enough buttons on it to fulfill my needs. I made a 3D model and printed it out with my Anet A8 3D printer, bought some cheap buttons from china and wrote some code for my Arduino pro micro. After assembling the whole project it worked great, and I made some upgrades to it over time.
